您好,欢迎访问我们的官方网站,我们将竭诚为您服务!
全国统一服务热线

全国咨询热线:

020-39184268

最新公告: 

联系我们

CONTACT US

广州敏策工程技术有限公司

话:020-39184268

真:020-39184268

销售部:杨先生

机:18902285169

国际部:张小姐

机:13622898833

您的位置:主页  > 业务板块  > 热源热泵  > 中央热水工程  > 中央热水工程

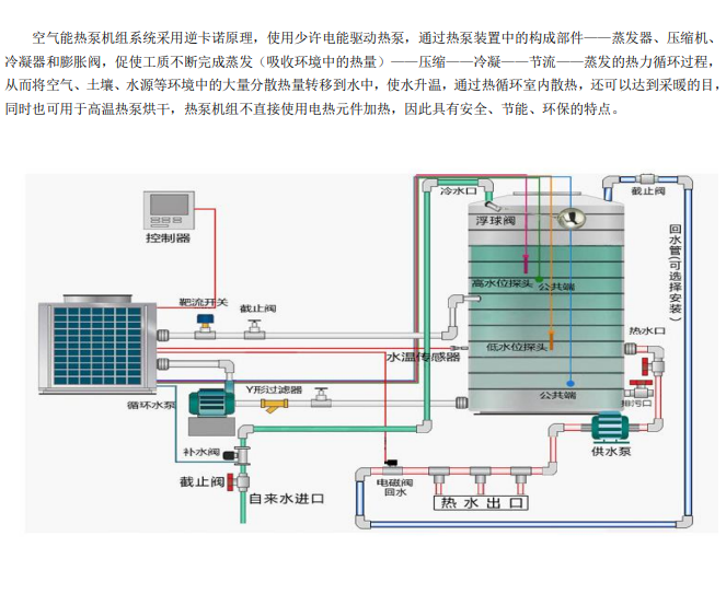
中央热水工程

发布时间:2019-02-08 18:08人气:3635

服务热线

服务热线

020-39184268

微信咨询
广州敏策工程技术有限公司
返回顶部